HIPAA Compliance Checklist for 2025
As more businesses adopt SaaS, protecting sensitive data has become crucial. For companies handling critical information, SOC 2 Type 2 compliance is essential to ensure security and maintain customer trust. However, staying compliant can be tricky, especially when managing multiple systems and apps.
SOC 2 Type 2 compliance platforms are here to help. These tools simplify the process by automating tasks like monitoring security, tracking compliance, and generating reports. They save time, reduce risks, and keep your business audit-ready at all times.
With the right platform, businesses can easily stay on top of their security measures and meet SOC 2 Type 2 requirements. These platforms provide full visibility into your compliance status, making it easy to manage systems and address issues quickly. This allows you to focus on growing your business while ensuring your data stays secure and compliant.
Let’s explore the Top 10 SOC 2 Type 2 compliance platforms.
TL;DR
- SOC 2 Type 2 compliance ensures service providers meet strict standards for security, availability, confidentiality, and privacy, ensuring ongoing data protection.
- SOC 2 compliance platforms automate security monitoring, audit evidence collection, and report generation, making it easier to stay compliant with less effort.
- These platforms provide real-time monitoring and alerts, helping teams take quick action to prevent issues before they arise.
- Platforms like Vanta and Drata automate audit-ready report generation, saving time and reducing stress during audits.
- While some platforms require an upfront cost, they save time and reduce non-compliance risks, helping businesses scale while staying compliant with SOC 2 Type 2 standards.
What Is SOC 2 Type 2 Compliance?
SOC 2 Type 2 compliance is a security standard that ensures service providers, especially those handling sensitive data, meet strict security, privacy, and operational standards.
Cybersecurity Expert Mary K. Pratt says:
"Organizations that want to prove to others – and to themselves – that they have a solid cybersecurity and data privacy program will undergo a SOC 2 audit. As such, a SOC 2 audit is a big deal, and it’s demanding, and it requires some serious preparation."
Developed by the AICPA, it goes beyond SOC 2 Type 1 by evaluating how well security processes work over a 6-12 month period.
SOC 2 Type 2 assesses five key areas, known as the Trust Service Criteria:
1. Security: Ensures that a company’s systems are protected against unauthorized access, both physical and logical.
2. Availability: Confirms that services are available as promised, with minimal downtime.
3. Processing Integrity: Verifies that systems are performing their tasks accurately and completely.
4. Confidentiality: Ensures that data is protected from unauthorized access and is handled according to confidentiality agreements.
5. Privacy: Protects personal information, ensuring that it is collected, stored, and used in line with privacy regulations.
Achieving SOC 2 Type 2 compliance is a game-changer for any business, proving to customers and partners that you take data protection seriously with top-notch security measures. It's a must for SaaS companies, financial institutions, healthcare providers, and anyone handling sensitive information, helping build trust and boost your reputation.
Why Use a SOC 2 Compliance Platform?
A SOC 2 compliance platform makes it easier for businesses to stay on top of SOC 2 Type 2 compliance and maintain the necessary security and privacy standards.
Here’s why using one can benefit your organization:
1. Streamlines Compliance: These platforms automate key tasks like tracking user access, monitoring security measures, and generating reports. This helps you stay compliant without spending too much time on manual work, making the whole process more efficient.
2. Real-Time Monitoring: A SOC 2 compliance platform continuously monitors your systems for any suspicious activities or potential security issues. It sends instant alerts if something unusual happens, allowing your team to quickly take action before problems get bigger.
3. Simplifies Audits: When it’s time for a SOC 2 audit, these platforms make things much easier by automatically creating audit-ready reports. This reduces the stress of preparing for audits and ensures you meet all the necessary compliance requirements without hassle.
4. Improves Security: By tracking your security practices and monitoring who accesses your data, SOC 2 compliance platforms help prevent data breaches or unauthorized access. They help you maintain strong security protocols that protect your organization and your customers.
“Compliance is not security. But security must always be compliant.” ― Shamla Naidoo, Head of Cloud Strategy, Netskope
5. Cost-Effective: While a SOC 2 compliance platform may have an upfront cost, it can actually save you money in the long run by reducing the time and effort spent on compliance tasks. Plus, it helps you avoid costly fines for non-compliance.
Top 10 SOC 2 Type 2 Compliance Platforms
According to reports, automation can cut time-to-compliance by 90% and reduce SOC 2 workload by weeks or months. To stay compliant, it’s essential to choose the best platforms that streamline the process.
Here are the top SOC 2 Type 2 compliance platforms:
1. CloudEagle.ai
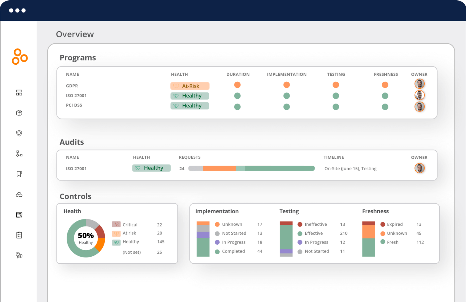
CloudEagle.ai is an advanced SaaS management and governance platform that helps businesses manage and control all their SaaS applications. It makes sure your systems stay compliant with standards like SOC 2, ISO 27001, and others.
Here’s how CloudEagle.ai helps enterprises stay compliant:
1. Automated Access Reviews
CloudEagle.ai automates your SOC 2 and ISO 27001 access reviews. With one centralized dashboard, you can manage user permissions, track access, and generate reports without logging into each app individually.

How it helps:
- Ensures compliance without manual effort.
- Saves time by auto-generating audit-ready reports.
- Reduces human errors in access management.
- Streamlines workflows and improves efficiency.
- Provides a clear audit trail for review.
Discover how Dezerv automated its app access review process with CloudEagle.ai.
2. Zero-Touch Onboarding
CloudEagle.ai automatically handles user access provisioning when new employees join. It ensures they have the right tools and permissions from day one.

How it helps:
- Ensures employees have access to the right tools immediately.
- Automates user provisioning, reducing manual input.
- Reduces delays in access setup.
- Improves onboarding efficiency for IT teams.
- Enhances security by ensuring the right access levels from the start.
3. Zero-Touch Offboarding
CloudEagle.ai automatically handles deactivating accounts and removing access when employees leave. This ensures security and prevents unauthorized access.

How it helps:
- Reduces the chances of data breaches after offboarding.
- Saves time by automating account deactivation.
- Ensures data security by removing access immediately.
- Prevents unauthorized access from former employees.
- Automates the most tedious parts of employee offboarding.
Know how Treasure Data streamlined employee offboarding using CloudEagle.ai.
4. Real-Time Compliance Reporting
Generate real-time SOC 2 Type 2 reports that are audit-ready at any moment. CloudEagle.ai helps track access logs, system performance, and more to meet compliance needs.
How it helps:
- Saves time in preparing for audits.
- Provides a transparent view of access and usage.
- Automates compliance tracking, reducing oversight.
- Ensures up-to-date compliance data for audits.
- Helps businesses stay compliant year-round.
5. Centralized Dashboard
CloudEagle.ai offers a unified platform where you can monitor and manage all your SaaS apps, users, and security controls in one place.

How it helps:
- Makes monitoring and reporting faster and more efficient.
- Provides a complete overview of all applications and user access.
- Streamlines compliance management across apps.
- Helps avoid duplicate or unnecessary access.
- Enhances visibility for faster security decisions.
6. Integrated Risk Management
CloudEagle.ai automatically tracks and evaluates risks associated with vendor and third-party services. It helps ensure that your third-party access is secure and compliant.
How it helps:
- Reduces the risk of vendor-related security breaches.
- Ensures that third-party services meet your security standards.
- Provides continuous oversight of vendor access.
- Helps with managing external risks more effectively.
- Protects sensitive data from unauthorized access.
Pros
- Automates time-consuming tasks like access reviews and reporting, allowing your team to focus on other priorities.
- Ensures the right people have the right access, reducing the risk of unauthorized access to sensitive data.
- Generates ready-to-submit audit reports with just a click, cutting down preparation time for compliance checks.
- Integrates seamlessly with over 500 platforms, ensuring smooth workflows across your existing tech stack.
- Provides real-time monitoring to ensure your systems stay compliant and secure 24/7.
2. Vanta
Vanta is a SOC 2 Type 2 compliance platform that automates the process of meeting SOC 2 Type 2 standards. It helps businesses monitor security, collect evidence, and generate audit-ready reports with minimal manual work. Vanta integrates with your existing systems, making it easy to stay compliant without hassle.

Key Features
- Continuously tracks your systems to ensure you meet SOC 2 Type 2 security and privacy standards.
- Generates audit-ready reports that are easy to submit to auditors without manual effort.
Pros
- Quick and easy setup with a user-friendly interface.
- Simplifies the audit process with pre-built templates and ready-to-submit reports.
Cons
- Limited customization options for complex, unique workflows.
- Some features may require third-party integrations for full functionality.
3. Drata
Drata simplifies SOC 2 Type 2 compliance by continuously monitoring your systems and automatically collecting the necessary audit evidence. It integrates easily with your tech stack, providing real-time compliance tracking and automated reporting, so your organization remains compliant year-round.

Key Features
- Tracks your systems and security measures in real time to ensure they meet SOC 2 Type 2 standards.
- Automatically collects the evidence needed for audits, reducing manual work.
Pros
- Automates the evidence collection process, saving time during audits.
- Offers a variety of integrations with popular platforms like Slack, AWS, and Google Cloud.
Cons
- Pricing may be a concern for smaller businesses.
- The platform may not cover every niche compliance need for all industries.
4. Dr Sprinto
Sprinto is a SOC 2 Type 2 compliance platform that automates security monitoring, evidence collection, and audit preparation. It helps businesses track their compliance progress in real time, ensuring they always meet SOC 2 Type 2 requirements without the need for manual work.

Key Features
- Automates the majority of compliance tasks, reducing the manual effort required.
- Prepares ready-to-submit reports for SOC 2 Type 2 audits.
Pros
- Fast implementation and user-friendly interface.
- Integrates with various platforms for seamless workflow management.
Cons
- Limited customization for complex, non-standard requirements.
- It can become costly as your organization grows.
5. Secureframe
Secureframe helps businesses automate their SOC 2 Type 2 compliance processes, from monitoring security to generating audit reports. The platform integrates with your existing systems to ensure continuous compliance, reducing manual effort and making audits more efficient.

Key Features
- Tracks your systems and data to ensure compliance with SOC 2 Type 2 requirements.
- Generates compliance reports that are easy to submit during audits.
Pros
- Simple user interface that reduces the learning curve.
- Comprehensive compliance management with easy-to-use features.
Cons
- The platform may not cover every security compliance requirement for all industries.
- Pricing might be prohibitive for small organizations.
6. AuditBoard
AuditBoard simplifies SOC 2 Type 2 compliance by automating compliance tracking, audit tasks, and evidence collection. It provides real-time insights and powerful reporting features, making it easier for organizations to stay compliant with SOC 2 Type 2 throughout the year.

Key Features
- Tracks your compliance progress continuously and flags any issues.
- Simplifies the audit process by providing the tools to manage audits and compliance reviews.
Pros
- Streamlined auditing process with easy-to-navigate tools.
- Provides real-time insights into your compliance status.
Cons
- Requires time to integrate with existing workflows fully.
- Some advanced features require additional configuration.
7. OneTrust
OneTrust is a comprehensive platform that automates SOC 2 Type 2 compliance, including privacy and security tasks. With customizable workflows and real-time monitoring, OneTrust helps businesses maintain compliance while reducing manual effort and ensuring security.

Key Features
- Automates privacy and security tasks, including SOC 2 Type 2 compliance.
- Allows businesses to tailor compliance workflows to meet their specific needs.
Pros
- Highly customizable to fit various industry needs.
- Comprehensive dashboard for easy tracking of compliance activities.
Cons
- High pricing, especially for smaller businesses.
- Some features require additional configuration and setup.
8. Hyperproof
Hyperproof is a SOC 2 Type 2 compliance platform that automates compliance management and streamlines workflows. It helps businesses monitor security controls, generate audit reports, and track progress in real time, ensuring consistent adherence to SOC 2 Type 2 standards.

Key Features
- Automates key compliance tasks, ensuring continuous adherence to SOC 2 Type 2 standards.
- Tracks your compliance progress in real time, allowing you to address issues immediately.
Pros
- Reduces manual compliance tasks through automation.
- Easy-to-use interface for better team collaboration.
Cons
- Some advanced features may require additional configuration.
- Limited integrations with some non-standard tools.
9. Scrut Automation
Scrut Automation simplifies SOC 2 Type 2 compliance with automated security monitoring, evidence collection, and reporting. It integrates with your existing tools, continuously tracks compliance, and makes it easy to stay audit-ready year-round with minimal effort.

Key Features
- Keeps an eye on your systems 24/7 to ensure they meet SOC 2 Type 2 requirements.
- Seamlessly integrates with your current tech stack for a smooth compliance experience.
Pros
- Simplifies the compliance process with automated features.
- Offers real-time tracking and alerts.
Cons
- It can require setup time to integrate fully with existing systems.
- Some users may find the interface complex at first.
10. Apptega
Apptega is a SOC 2 Type 2 compliance platform that centralizes all your compliance activities. It helps businesses automate workflows, track compliance progress, and generate audit-ready reports, making the process of staying compliant faster and more efficient.

Key Features
- All compliance activities are managed from a single platform for ease of use.
- Reduces manual intervention by automating compliance tasks and audit preparation.
Pros
- Streamlines compliance management with automated workflows.
- Provides easy access to all compliance data in one place.
Cons
- May require time to fully integrate with certain business systems.
- Limited customization for specific industry needs.
How to Choose the Right SOC 2 Type 2 Platform?
Choosing the right SOC 2 Type 2 compliance platform is essential for streamlining your process and ensuring strong security. SOC 2 Type 2 requires consistent monitoring over 6-12 months, which is why clients and vendors prefer it for proving ongoing security.
Bernard Gallagher, Principal, I.S. Partners, LLC, believes:
"The most important requirement of SOC 2 is that businesses need to develop security policies and procedures that are written out and followed by everyone [within their organization]. These policies and procedures serve as guides for auditors who will review them."
Here are key factors to consider when selecting a platform for your business:
1. Ease of Use and Implementation
The platform should be user-friendly and easy to implement. Look for tools with quick onboarding processes, such as Vanta or Drata, that offer simple setup and clear step-by-step guidance. This will save time and minimize the learning curve for your team.
2. Integration Capabilities
The platform should seamlessly integrate with your existing systems, such as HR, cloud services, and security tools. Ensure that the platform can connect with the tools you're already using, like AWS, Google Cloud, or Slack. The more integrations it offers, the smoother your compliance process will be.
3. Reporting and Audit-Readiness
Ensure that the platform offers built-in audit tools and generates ready-to-submit reports for SOC 2 Type 2 audits. This will streamline the audit process, saving your team time and making the audit much easier to manage.
4. Security Features
Security is a top priority for any SOC 2 Type 2 compliance platform. Ensure the platform provides strong security controls, including access management, data encryption, and continuous security monitoring, to protect your organization's sensitive data.
5. Scalability
Consider the platform's ability to scale with your business as it grows. A good SOC 2 Type 2 compliance platform should be flexible and scalable, accommodating your organization's changing needs over time. This will help you maintain compliance as you expand your operations and add new systems or applications.
6. Pricing
Finally, compare the pricing of different SOC 2 Type 2 compliance platforms to ensure it fits within your budget. Some platforms charge a monthly or annual fee, while others may have tiered pricing depending on the features and services you need.
Check out this insightful discussion with Karl Haviland, where he shares his expertise on SaaS governance, AI, and cloud-first strategies for scaling tech innovations.
Conclusion
Maintaining SOC 2 Type 2 compliance is essential for businesses handling sensitive data. Using a SOC 2 Type 2 compliance platform makes this process much easier. Organizations that conduct SOC 2 readiness assessments see a 30% improvement in audit success rates.
By using a SOC 2 Type 2 compliance platform, businesses can strengthen security, stay audit-ready, and build trust with customers. The right platform makes SOC 2 Type 2 compliance simpler, more secure, and scalable.
These tools offer features such as real-time monitoring, automated workflows, and audit-ready documentation, reducing manual effort and minimizing compliance risks. However, it’s important to consider your organization’s specific needs, pricing, and integration capabilities before choosing the right platform.
Schedule a demo with CloudEagle.ai to streamline your compliance efforts.
FAQs
1. Who issues SOC 2 Type 2?
SOC 2 Type 2 reports are issued by Certified Public Accountants (CPAs) or independent audit firms after evaluating your organization’s controls over a specific period (usually 6-12 months).
2. Is SOC 2 the same as ISO 27001?
No, SOC 2 focuses on security, availability, confidentiality, and privacy of data, while ISO 27001 is a broader framework that provides requirements for an information security management system (ISMS). SOC 2 is more specific to service organizations, while ISO 27001 applies to a wider range of organizations.
3. Is SOC 2 legally required?
SOC 2 compliance is not legally required for most businesses but is often required by clients, particularly in industries like SaaS, finance, and healthcare, as part of contracts or to demonstrate trustworthiness in handling sensitive data.
4. How long is a SOC 2 Type 2 audit?
A SOC 2 Type 2 audit typically lasts between 6 to 12 months, depending on the scope of the audit and the organization’s operations. The audit period covers the entire duration of the controls being evaluated.
5. What is the difference between HIPAA and SOC 2 compliance?
HIPAA (Health Insurance Portability and Accountability Act) is focused on the protection of healthcare data, while SOC 2 is more general and focuses on the security and privacy of data for any service provider. SOC 2 applies to a broader range of industries, while HIPAA specifically governs healthcare-related entities.





.avif)




.avif)
.avif)




.png)







